Get The .Com Or Die Trying (Literally)
A terrifying example of a brand's story being overwritten and how the founder's second startup increased organic traffic after upgrading to a .com.
Of course there are exceptions to the rule that you should always get the .com version of your brand--it keeps life interesting and unpredictable:
- dev.to
- cash.app
- telegram.org
Like the brands below know, when you can you gotta grab that .com. These all started as non-.coms and moved to the .com as soon as they could afford it:
- Notion (.so → .com)
- Instagram (.am → .com)
- Box (.net → .com)
- Close (.io → .com)
- SkyScanner (.net → .com)
I'm writing about this because recently on Twitter I saw the following post from Anis Bennaceur--founder of Attention.com:
Had an interesting learning from my past startup: I could either buy https://t.co/chgCKzd7Uh for $12k or https://t.co/9x3OB6JJRg for $60k. We went with the cheaper option, which I regretted - Microsoft ended up creating a live streaming platform and bought https://t.co/9x3OB6JJRg…
— Anis Bennaceur (@anisbennaceur1) August 22, 2025
It's not everyday that one of the world's richest companies buys the .com version of your business's domain and makes your brand completely irrelevant.
Mixer.co was founded in 2015 and I cannot find any details about the exit because:
a) it isn't public, and
b) every. single. result. is talking about Microsoft buying Beam, rebranding to Mixer.com, and subsequently failing and shutting that brand down.
But this isn't about that, specifically, this is about a founder learning about the power of a .com the hard way and what happened next.
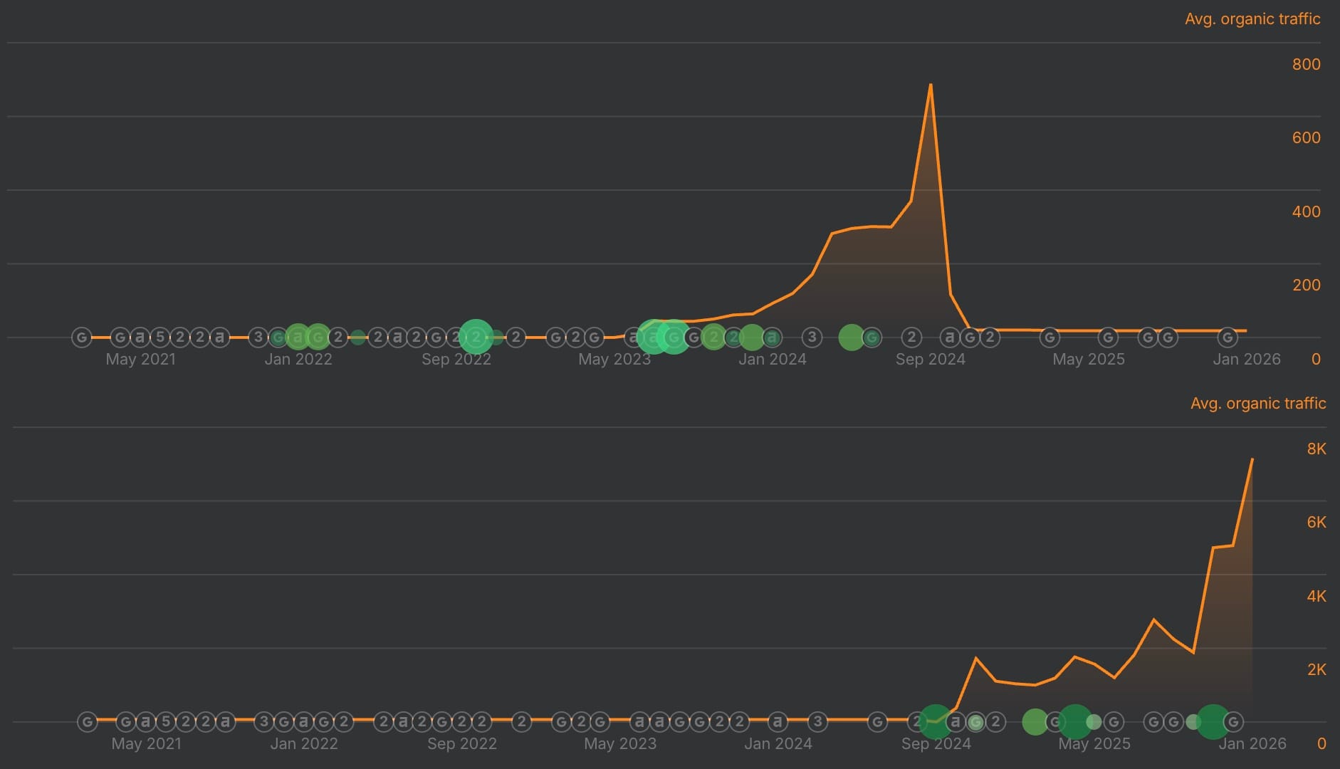
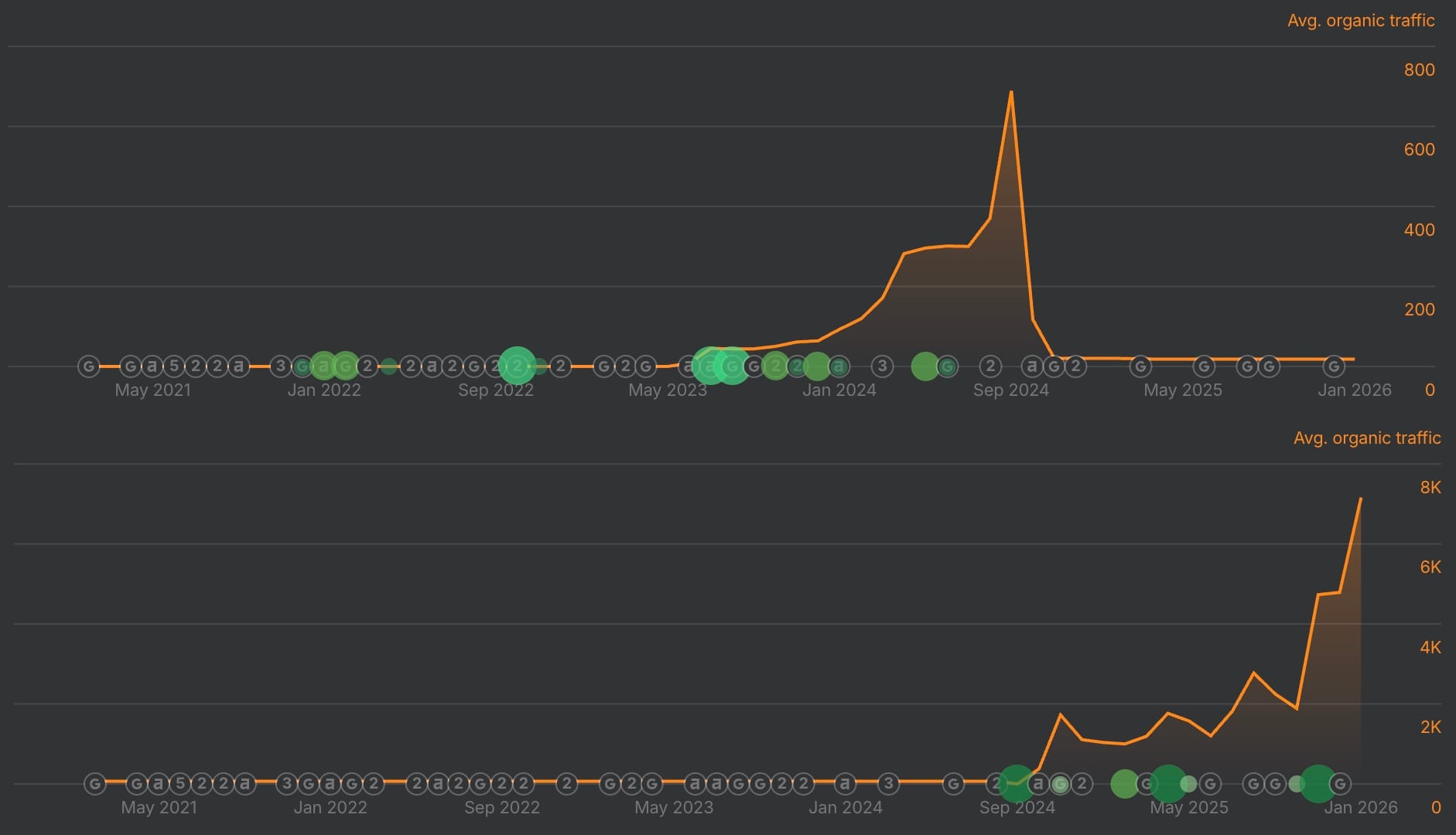
From .tech to .com, traffic up and to the right
Anis founded a new company shortly after exiting Mixer called Attention.
He launched on a .tech (attention.tech) which is FINE, but as you can read in the tweet if you expand it:
For my current startup I bought Attention.com as soon as I could and it was a great decision.
How great?
Here is an interesting image showing the lifetime of traffic on the .tech, and the current direction of the .com's traffic:

Traffic to the .com nearly instantly eclipsed traffic from the .tech (which, is not a huge surprise when a site rebrands and implements a redirect), and quickly soared up and to the right.
But why?
How switching to a .com can increase traffic
A list, in no particular order, based on anecdotal evidence:
- increases CTR in Google SERPs (which is ABSOLUTELY a ranking factor, don't believe them when they say otherwise)
- better rankings for your main keyword (EMD boost is a thing that exists, it never fully went away it just became less powerful)
- other websites take you more seriously and more willingly link to you/mention your brand in round-ups
- anchor text boost: people naturally link using your brand name rather than the URL string, consolidating your authority around the entity rather than diluting it with naked links (not that there's anything negative with naked link anchor text, just linking the brand helps with t his specific thing I'm talking about).
- But one of the biggest wins is just being visible when someone searches your brand. If you are mixer.co and someone tries to find your brand via a search landscape where a giant like Microsoft has acquired/branded the .com version of your brand, you are invisible.
Well done to Anis for grabbing Attention.com for his startup.
Author
Sean Markey is a domain-obsessed SEO that cannot stop building sites, testing stupid ideas, and occasionally stumbling across brilliance. He has built and sold over over 7 figures worth of websites, and is the author of the Rank Theory newsletter.
build a brand that RANKS
SEO deep dives and subscriber only tips to help you create a strong brand that stays visible